Technical Views: A Clearer Way to See the Market with MarketMemo

Most traders don’t struggle because they lack indicators.
They struggle because their charts become noisy, inconsistent, and hard to interpret over time.
Technical Views are designed to solve that exact problem by giving traders a structured, repeatable way to analyze price without clutter.
What Are Technical Views?
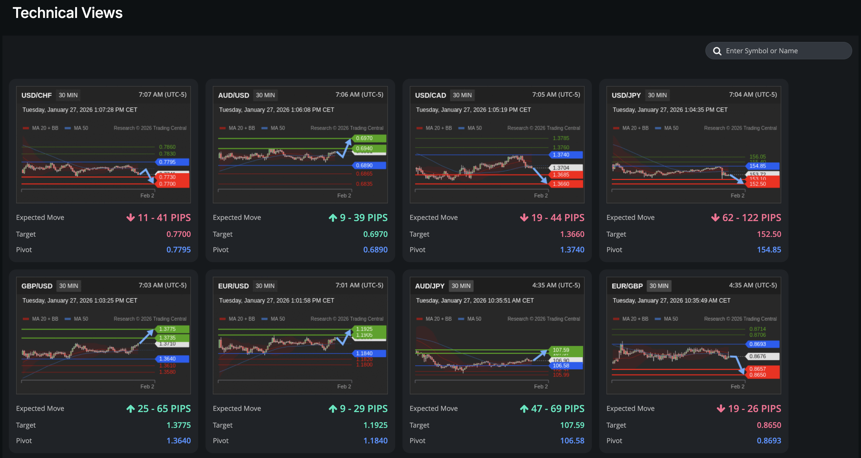
Technical Views are pre-built, interactive chart layouts that help traders analyze price action using consistent technical tools.
A technical view is simply a defined way of looking at the market , the indicators you use, how they’re layered, and how you interpret them together. Instead of rebuilding charts every session, Technical Views keep your analysis organized and repeatable.
This matters because consistency in analysis leads to clearer decision-making.

Why Technical Views Matter for Traders
Most traders change indicators, layouts, or timeframes too often.
That creates confusion, not insight.
Technical Views are designed to support better trading habits by:
- Keeping chart layouts consistent
- Reducing visual noise
- Helping traders focus on process instead of impulse
When your charts stay consistent, your thinking does too.
What You Can Do with Technical Views in MarketMemo
With Technical Views, traders can:
- Analyze price action using structured chart layouts
- Switch between different technical perspectives without rebuilding charts
- Keep analysis consistent across sessions and instruments
- Compare market conditions using the same technical framework
This makes it easier to review decisions and understand *why* a trade idea made sense at the time.

How to Use Technical Views
1. Open MarketMemo and navigate to Technical Views
2. Select a predefined chart layout
3. Apply the view to your preferred market or instrument
4. Use the same structure each session to maintain consistency
The goal isn’t to predict outcomes , it’s to improve clarity and discipline in analysis.
Built for Habit-Driven Traders
Technical Views aren’t about finding a magic indicator.
They’re about building a reliable way to read the market.
Good habits compound when your tools support them.
Start Exploring Technical Views
Technical Views are available inside MarketMemo and can be explored during your free trial.